Task Management Dashboard

From Data Overload to Clear Insights

Project Overview

Company
A Medical Imaging Data Management Platform Company

My Role
Lead UX Designer creating all wireframes, mockups, and prototypes as well as conducting all UX research. 

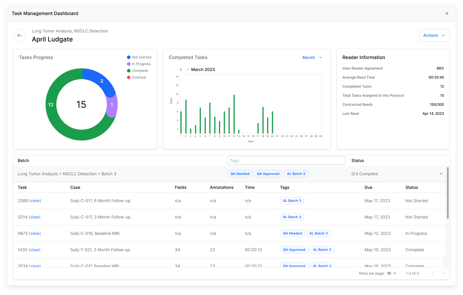
The Challenge
Picture a clinical trial project manager drowning in spreadsheets, trying to track multiple radiologists analyzing lung tumor scans across dozens of patients. Now multiply that by hundreds of trials. Our customers faced this reality every day; critical data trapped in CSV files, with no way to assess reader performance or spot bottlenecks quickly.

Uncovering Needs

Deep Dive Discovery

Through user interviews and workflow analysis, we uncovered critical needs:

  • Real-time progress tracking

  • Quick identification of cases needing attention

  • Easy comparison of reader assessments

With these insights, I designed a prototype that:

  • Gave trial managers instant visibility into task progress

  • Helped assess reader consistency and accuracy

  • Streamlined the review process for faster, more reliable results

View Prototype

Testing the Prototype

We conducted moderated usability tests with four internal experts with real-world experience with similar tools.

Key Findings

  • Users could quickly grasp overall progress at a glance

  • The ability to compare reader responses side-by-side was "a game changer."

  • Additional context was needed for some medical terminology

UX Improvements

  • Reduced time to identify discrepancies between readers

  • Streamlined the adjudication process

  • Enhanced ability to spot potential reader biases

  • Improved consistency in tumor analysis across readers

  • Faster identification of training needs based on performance metrics

View Findings

Future Impact

While this project was ultimately deprioritized, it laid crucial groundwork for future developments in creating a more efficient way for customers to analyze essential data, while helping to make the clinical trial process quicker and more efficient.

Because of this tool's complex nature, the project's next steps were to conduct more user research to determine:

  • How people currently analyze the data from the CSV file

  • What the tool was still missing

  • If customers would trust the output of the tool

  • If there is an actual product market fit

  • How the business could market this tool to customers

Previous
Previous

Gravie Mobile App